完成H20服务器部署及重启测试 #51
Loading…
x
Reference in New Issue
Block a user
No description provided.
Delete Branch "dev_1.1.0_yuyr_nobind"
Deleting a branch is permanent. Although the deleted branch may continue to exist for a short time before it actually gets removed, it CANNOT be undone in most cases. Continue?
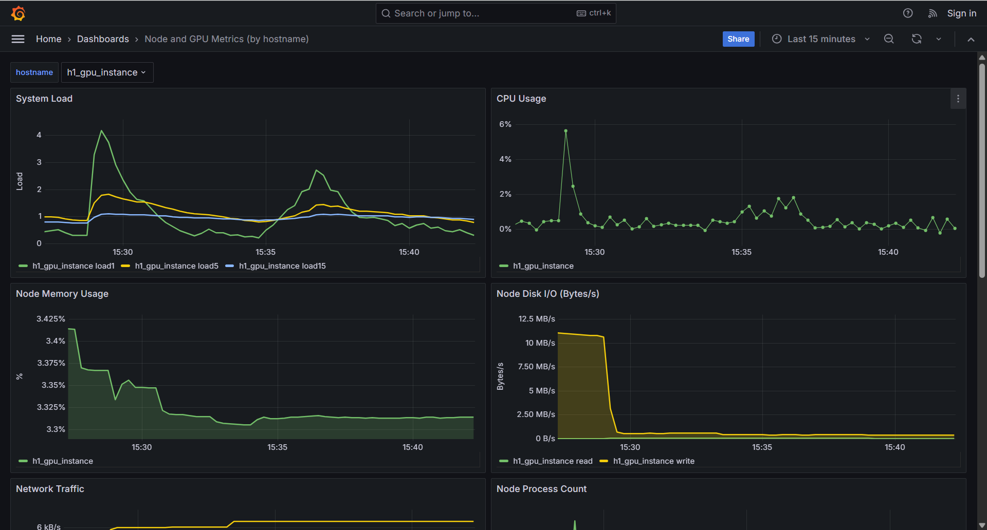
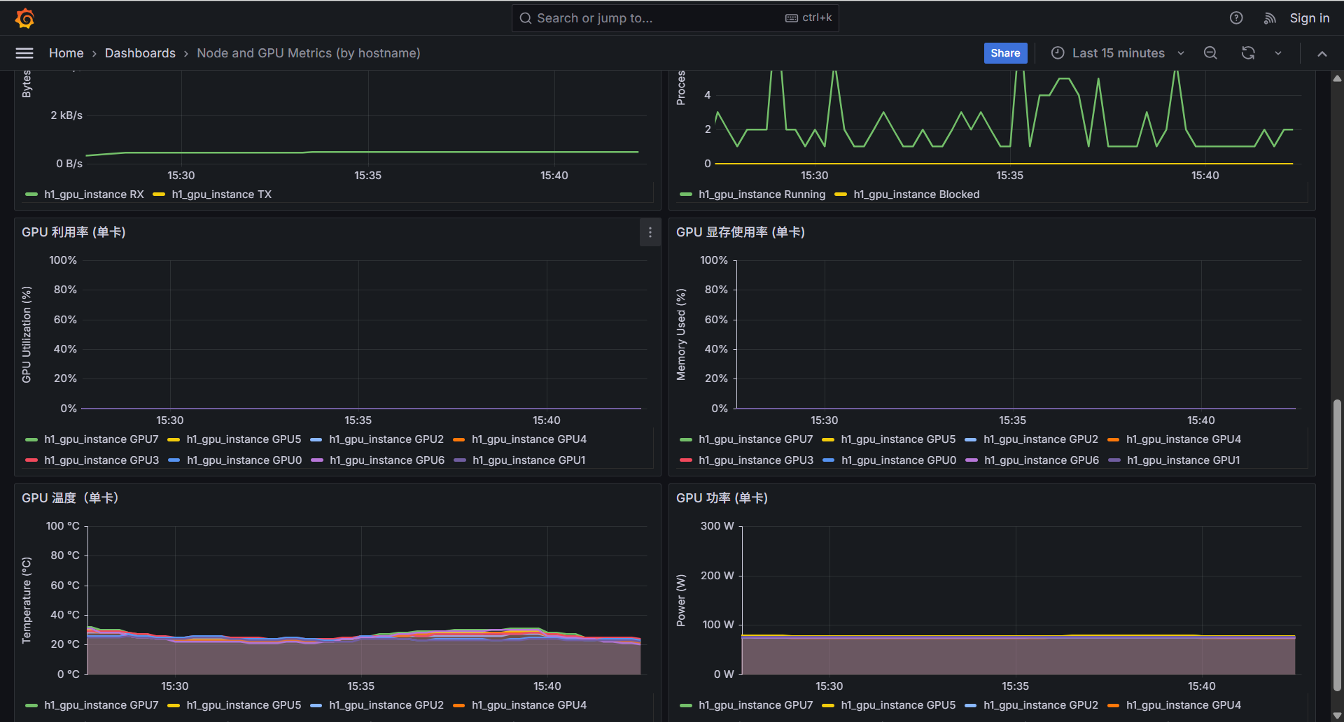
当前部署情况
网络拓扑:
访问方式:
部署截图:



注意事项: