huawei arm服务器部署timezone问题导致指标时间落后 #53

Open
opened 2025-12-05 11:47:06 +08:00 by yuyr · 0 comments
Member

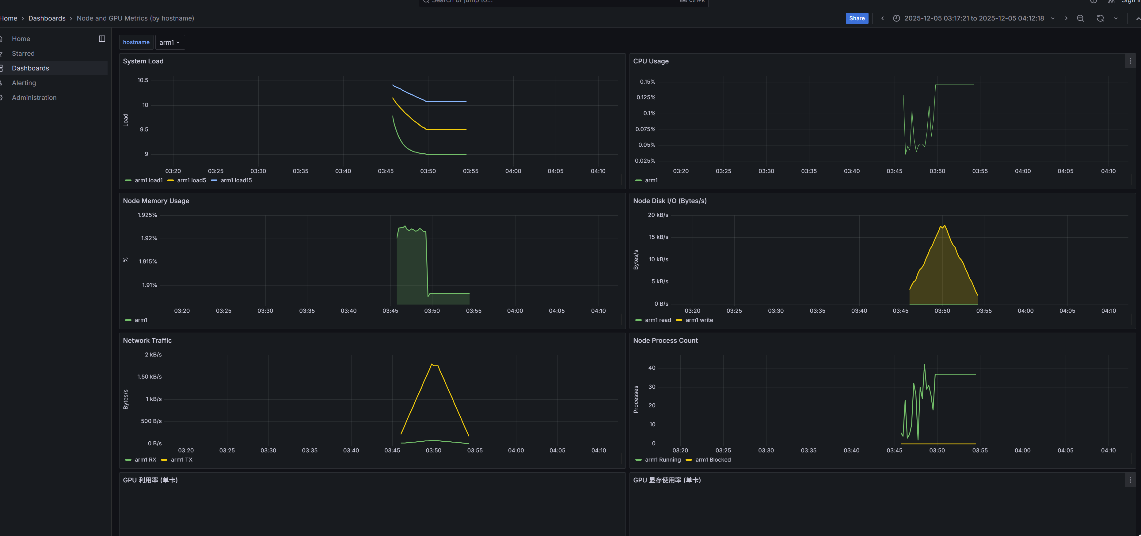
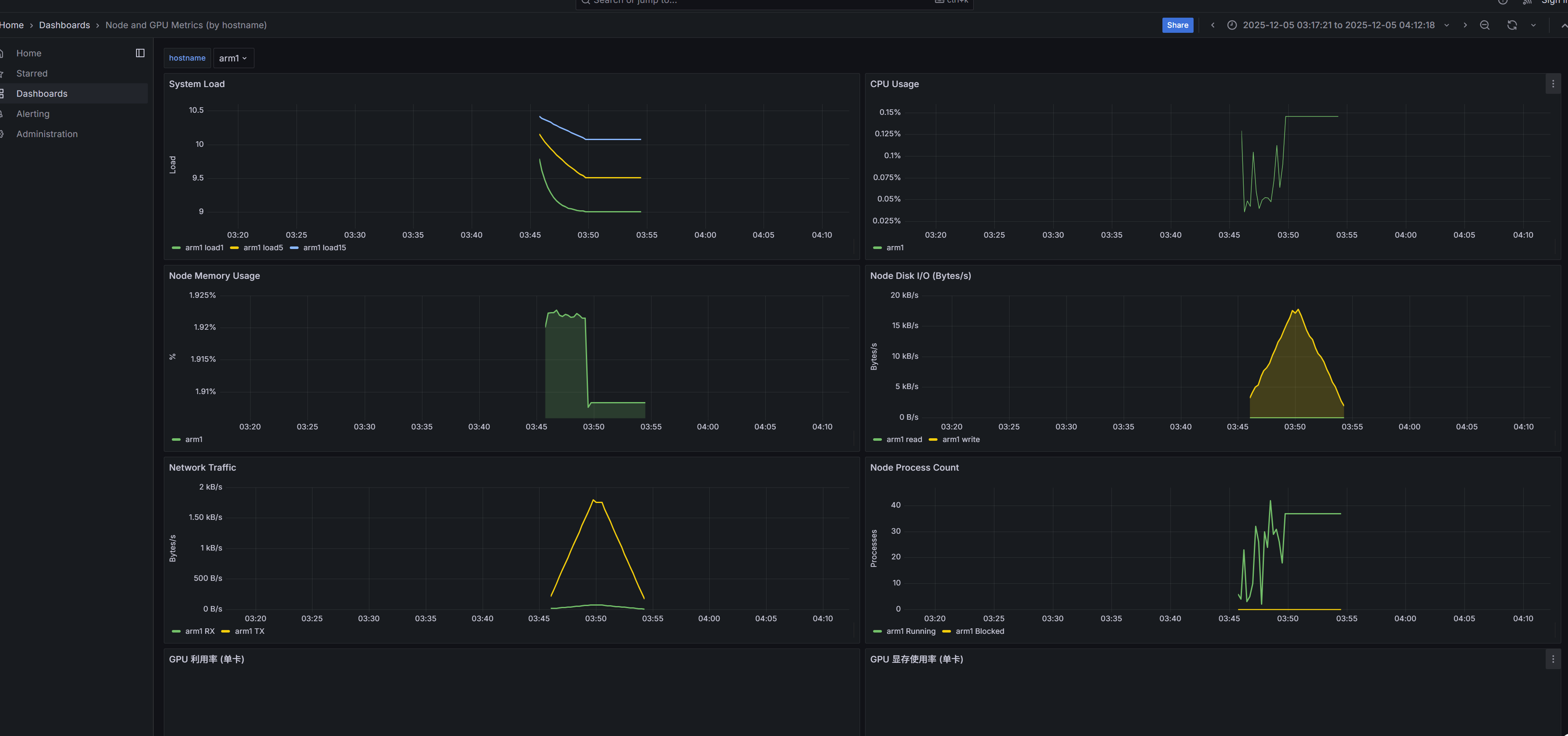
在arm 同一台机器上部署了server和client, client只有node exporter。
采集看到,节点的grafana 采集的数据比真实时间晚了8小时。
仪表盘正常
cluster 面板显示No data,

初步分析:程序运行正常,在arm上能跑通sever和client。但是Arm 服务器的时区比“浏览器” 慢8个小时,端口映射到笔记本后,
所以浏览器的时间比arm服务器快。

image.png
image.png
image.png
image.png

在arm 同一台机器上部署了server和client, client只有node exporter。 采集看到,节点的grafana 采集的数据比真实时间晚了8小时。 仪表盘正常 cluster 面板显示No data, 初步分析:程序运行正常,在arm上能跑通sever和client。但是Arm 服务器的时区比“浏览器” 慢8个小时,端口映射到笔记本后, 所以浏览器的时间比arm服务器快。 ![image.png](/attachments/6c3c2732-8f56-434d-ac2a-f31038bfa4eb) ![image.png](/attachments/ae246878-8253-4b92-a495-083470024b3b) ![image.png](/attachments/873671c8-071c-4c1c-8a5a-558303cf0755) ![image.png](/attachments/b171e9c0-40c3-4b49-9370-66ead0a77730)
Sign in to join this conversation.
No description provided.